大众EA211发动机


一、EA211 发动机系列(MQB)概述

认识EA211系列发动机


二、EA211 1 4TSI 发动机概述

2.1 使用目标

使用全新设计的EA211发动机替代EA111发动机
EA211发动机的几点目标:
• 油耗及CO2排放降低10%到20%
• 发动机重量降低至多30%
• 通过紧凑性结构,缩短整车前悬架长度
• 满足未来更加严格的排放标准
• 通过模块化结构,以实现全球范围内的生产,并统一大众汽车集团范围内其他发动机的安装位置
2.2 EA211 1.4TSI 与EA111 1.4TSI 发动机对比


2.3 EA211 1.4TSI 特征参数

功率:96/110 kW
扭矩:200/250 Nm
排量:1395 cm³
冲程/缸径:80/74.5 mm
缸心距:82 mm
压缩比:10.5:1
混合气:燃油直喷
增压情势:废气涡轮增压
发动机重量:ca.106 kg
2.4 EA211 1.4TSI 技术特征

• 铝合金缸体
• 两段式缸盖,凸轮轴在罩盖中
• 模块化结构
• 双循环冷却系统
• 节温器控制横流冷却系统
• 增压空气水冷技术
• 长寿命齿形皮带传动
• 可调式机油泵
• 集成式排气歧管
三、EA211 1.4TSI 发动机机械结构

3.1 铝合金缸体

敞顶式铝压铸而成的气缸体,这种缸体的优点如下:
• 铸造容易(没有砂芯)、成本低
• 气缸在较热时的冷却效果更佳
• 缸盖和缸体之间拧紧螺栓连接时,缸套的变形很小
• 缸套变形很小
• 对活塞环受力很有好处,且可降低机油消耗
缸体内浇铸有压力机油供应通道、机油回流通道和曲轴箱排气
通道,这就减少了附加部件的数目,也降低了加工费用
3.2 灰口铸铁气缸套

缸套由珩磨加工并通过粗糙铸造技术与缸体贴合
3.3 缸盖

集成排气歧管(上图)

冷却液进水口在缸盖,燃烧室冷却充分,减少爆震可能性(上图)

取消带有歧管的催化转换器,安装一个紧挨着发动机的主催化转换器(上图)
3.4 集成式缸盖罩盖

深沟球轴承起止推作用,前端支撑由滑动摩擦变为滚动摩擦;
减小轴径尺寸,增加支撑点,提高凸轮轴刚度;
凸轮轴采用冷却安装工艺,不能单独更换。
3.5 正时机构及凸轮轴驱动

• 凸轮轴与轴承支撑轴径减小
• 采用了1个滚珠轴承
• 气门杆直径为5mm

• 轻质连杆设计-梯形小头
• 连杆上没有润滑油孔
• 轻质曲轴设计
• 配气相位可调
3.6 可变配气相位调节

在110Kw的发动机上装备进/排气相位调整机构
进气相位调整角度:50°曲轴转角
排气相位调整角度:40°曲轴转角
3.7 正时机构及凸轮轴驱动

正时传动皮带

3.9 专用工具

在检查和调整正时的时候固定凸轮轴;

用于按压凸轮轴皮带,以使T10494容易的固定在凸轮轴上。

用于紧固皮带涨紧轮和冷却液模块安装时水泵皮带的预紧。

用于紧固和旋松正时皮带张紧器;

在不拆卸发动机侧盖时紧固和松开皮带涨紧轮螺丝。
3.10 润滑系统


机油泵是按需供油,故机油泵的驱动功率需求减小,功率消耗降低由于所必须的机油循环减少,故对机油的磨耗也减少。

3.11 冷却系统

3.11.1 缸盖内的冷却

3.11.2 水泵/节温器模块

3.12 进气系统



增压空气系统及其冷却/润滑

• 增压器结构简单,成本低
• 连接在冷却管路上,由V188提供循环流动的冷却液
• 连接有机油管路,提供润滑油
• N75电磁阀进行增压压力调控,电磁阀安装在增压器上
• 取消了N249空气循环阀
涡轮增压器

EA211 1.4 TSI 110kw发动机的扭矩优化了25%,当负载增加到1500rpm/min时,2.5秒就能达到目标扭矩;
• 优化设计,重量减轻2Kg
• V型夹连接,更加紧凑
• 更短的叶轮直径,更小的惯性矩
• 可承受950摄氏度最高排气温度
• 为减小进气波动造成的噪音,在进气管部分进行了更改,添加了降低噪音的结构腔。
3.13 曲轴箱通风系统-油气分离装置

曲轴箱通风系统-油气分离装置

曲轴箱通风系统-压力补偿

当发动机内的真空(负压)足够大时,新鲜空气就从空气滤清器的净化侧被输送到发动机内,这些空气经曲轴箱通风装置与燃烧的窜气一同被送走为此,在发动机内的真空非常小时,止回阀应该打开,反之亦然,以防止空气过滤元件被机油雾所污染发动机型号不同,软管的布置也不同止回阀用于阻止机油或未过滤的窜气进入空气滤清器。
3.14 活性炭滤清器系统


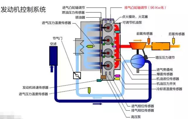
四、EA211 1.4TSI 发动机管理系统

发动机控制系统

4.1 发动机转速传感器G28
EA211系列的所有TSI发动机,均配备有发动机转速传感器(有旋转方向识别功能);

信号应用:
根据这个信号,来确定计算出的喷油时刻点、喷油持续时间长度和点火时刻
点。另外,该信号还用于凸轮轴调节信号中断:
• 使用替代信号工作
• 发动机最大转速被限制
• EPC灯会接通
• 故障存储器记录故障“曲轴传感器无信号”
发动机转速传感器G28信号波形

4.2 冷却液循环继动泵V188

作用:
将冷却液从散热器送到增压空气冷却器和涡轮增压器,冷却增压空气和增压器故障时,控制器不能直接判断,只能根据增压空气冷却器前后温差判断。
故障的可能原因:
1、干运行
2、泵的机械元件卡死
3、泵过热
4、低于最低运行转速
冷却液循环继动泵V188工作态势判断


工作正常:
当电子水泵工作时,电子调节装置会向发动机控制单元发送持续定期检查的
PWM信号,(每10秒将控制信号接地0.5秒)以确认泵的运行态势。
工作异常:
当泵的自诊断识别到故障,例如泵被阻滞或者泵干转,调节电子装置会根据故
障种类改变PWM信号的接地时间长度。
如果泵被阻滞,电子水泵会以相同的时间间隔尝试运转。如果运转成功,则泵
的电子调节装置会向发动机控制单元发送电子水泵“工作正常”的信息
4.3 机油压力监控


机油压力开关F378
在达到较低机油压力时此开关闭合。若开关失效,则会存储故障码并且仪表
中机油压力警报灯亮起;
机油压力开关F22
在机油压力较高时开关闭合。若此开关失效,则发动机转速被限制为4000转/分,仪表EPC警示灯亮起。
4.4 燃油供应


4.5 点火系统(火花塞)
采用细直径的火花塞并保留了EA111发动机的独立点火情势,火花塞的中心
电极为尖端状,通过尖端放电,可以确保缸内混合气被点燃。
