我们的爱车偶尔出现抖动、加速无力、冒黑烟等故障时,我们去修理厂检查维修,修理工一般都会连上汽车诊断电脑,读取发动机运行数据流,然后告诉我们,混合气过稀了,或者混合气过浓了,需要维修哪些部位,等等。针对汽车小白来说,肯定是一头雾水:什么是混合气啊?这过稀、过浓又是怎么回事啊?今天我们就来说说什么是发动机可燃混合气,它又是如何形成的,它对发动机的燃烧和性能有什么影响。

大家知道,汽车发动机本质上是一个能量转换机器。燃油中含有丰富的化学能,它与空气以一定的比例混合,然后进入发动机燃烧室,在燃烧室中燃油被点燃,与空气中的氧气发生剧烈的化学反应,将燃油中的化学能以热能的情势释放出来,并且使燃烧后生成的气体受热膨胀,体积急剧增大,这种高温高压的气体推动活塞下行,带动曲轴旋转,变成了发动机的扭矩对外输出。这个扭矩经过汽车传动系统放大和改变方向后,驱动汽车行驶。

所以,这个过程的关键就是燃油在发动机中可靠、稳定的燃烧。发动机的燃料有汽油、柴油、天然气等,它们燃烧都需要氧气。那么氧气从何而来?从空气中来,发动机配气机构给发动机提供空气,然后燃油与空气以一定的比例和方式混合,在燃烧室中燃烧。这种燃油和空气混合而成的可以燃烧的气体就叫做可燃混合气。它是对发动机动力性和经济性影响最大的物质。

不同的燃料在发动机中的燃烧过程也略有不同,可燃混合气的浓度也会影响这个燃烧过程。汽油发动机燃烧过程分为三个阶段,分别是着火延迟期、急燃期和补燃期,由于汽油燃烧速度较快,整个过程是在一种类似于“等容”的条件下进行的。柴油发动机燃烧过程分为四个阶段,分别是着火延迟期、急燃期、缓燃期和补燃期,由于柴油燃烧速度较慢,并且燃烧过程是“边喷边燃”,所以燃烧过程是在一种类似于“等压”的条件下进行的。

燃油的主要成分是碳氢化合物,空气中助燃的成分是氧气,它们在燃烧时是有一定比例的。在可燃混合气中空气与燃油的质量比就叫做空燃比。针对不同的燃料,空燃比是不同的。以我们最常见的汽油发动机来说,理论空燃比是14.7:1。也就是说,当可燃混合气中有14.7份的空气、有一份汽油的时候,空气中氧气正好与汽油中碳氢完全化合,既没有剩余,也没有过量,是我们追求的最理想的空燃比。这是世界上最常用的表征可燃混合气浓度的参数,空燃比大于14.7:1的称为稀混合气,空燃比小于14.7:1的称为浓混合气,空燃比等于14.7:1的称为标准混合气。

此外,还有一个表征可燃混合气浓度的参数,叫做过量空气系数,它是指燃烧一公斤燃油实际供给的空气量与理论上所需要的空气量之比。比如理论上燃烧一公斤汽油需要14.7公斤的空气,此时的过量空气系数就是1,这种可燃混合气称为标准混合气;如果实际供给的空气量大于14.7公斤,此时的过量空气系数就大于1,这种可燃混合气称为稀混合气;如果实际供给的空气量小于14.7公斤,此时的过量空气系数就小于1,这种可燃混合气称为浓混合气。在分析发动机燃烧时,使用过量空气系数更简洁,更便于描述。

那么可燃混合气的浓度对发动机性能有什么影响呢?下面我们分别来分析一下这三种可燃混合气。
空燃比等于14.7:1或者过量空气系数等于1的可燃混合气称为标准混合气。从理论上来说,这种可燃混合气是燃烧最充分的,燃烧过程均匀可控,燃油的内能被完全释放,燃烧后生成的尾气中只有二氧化碳和水,此时的发动机热效率最高,动力性和经济性最好。但是在发动机实际运行过程中,标准混合气是不存在的,因为发动机的工况在随时变化,空气与燃油也不可能混合的百分之百均匀,所以在实际运行中,根据发动机不同的工况,供给的是稀或浓的可燃混合气,并尽可能的向标准可燃混合气靠拢。实际上,过量空气系数在0.95~1.05之间就可以称为标准可燃混合气了。

空燃比大于14.7:1或者过量空气系数大于1的可燃混合气称为稀混合气。在发动机实际运转过程中,更多的时候都是使用这种稀混合气。一般此时的过量空气系数在1.05~1.15之间,由于空气供给相对比较充足,所以燃油能够完全燃烧,燃烧室中火焰传播速度仍然维持较高的水平,此时发动机热效率最高,有效耗油率最低,所以也把这种浓度的混合气称为经济混合气。 不过在这种情况下发动机的动力性稍差。
如果过量空气系数进一步增大,超过1.15时,就称为过稀混合气。这种可燃混合气燃烧速度减慢,燃烧过程较长,发动机功率降落,油耗增高,严重时发动机出现回火、放炮等故障。当过量空气系数超过1.3~1. 4时,由于燃料浓度过低,火焰不能连续传播,发动机就会熄火或无法启动,这也是可燃混合气浓度的下限。不过现在有些发动机,在燃烧室结构、燃油供给、火花塞点火等方面做了特殊的设计,可以实现稀薄燃烧以及分层燃烧,这种情况下就可以使用更低浓度的可燃混合气了,空燃比甚至可以低至20。

空燃比小于14.7:1或者过量空气系数小于1的可燃混合气称为浓混合气。这种可燃混合气过量空气系数一般在0.85~0.95之间,此时燃油的供给量较大,氧气浓度较低,燃油燃烧速度和火焰传播速度都是最快的,气缸中的压力和温度在短时间内就达到了最大值,发动机发出最大功率,所以把这种浓度的可燃混合气称为功率混合气。此时发动机最“有劲”,但是油耗较高。
如果过量空气系数进一步减小,小于0.85时,称为过浓混合气。此时由于氧气含量过低,燃油无法完全燃烧,火焰传播速度减慢,发动机功率降落,油耗增高,尾气中出现大量没有燃烧完全的碳烟。当过量空气系数低于0.4~0. 5时,由于严重缺氧,火焰已经不能连续传播了,所以可燃混合气就不能燃烧了,发动机无法启动。这种情况下拆下火花塞会发现火花塞电极被燃油沾湿,无法跳火,俗称“淹缸”。

汽车发动机在实际运行过程中,随着外界道路条件的变化,工况也是不断变化的,一般可以分为怠速、小负荷、中等负荷、大负荷、全负荷这五个稳定工况以及冷起动、暖机、加速、减速这四个过渡工况。在这些不同的工况中,发动机对可燃混合气的要求也是不同的。
发动机在冷机启动时,由于温度较低,燃油蒸发雾化不好,空气与燃油不能充分混合,所以此时需要供给浓度很高的可燃混合气;在启动后的暖机过程中,随着温度的升高,可燃混合气浓度逐渐降低,逐渐过渡到怠速工况;怠速工况时需要少而浓的混合气;中小负荷需要逐渐变稀的经济混合气;大负荷工况需要较浓的功率混合气;如果汽车需要急加速,会额外提供更多的燃油以加浓可燃混合气;而汽车在减速时,对动力需求很小,只要提供少而稀的可燃混合气就可以了,甚至完全不供给燃油。

那么可燃混合气是如何形成的呢?汽油机、柴油机由于结构和工作原理的不同,可燃混合气的形成方式也是不同的。
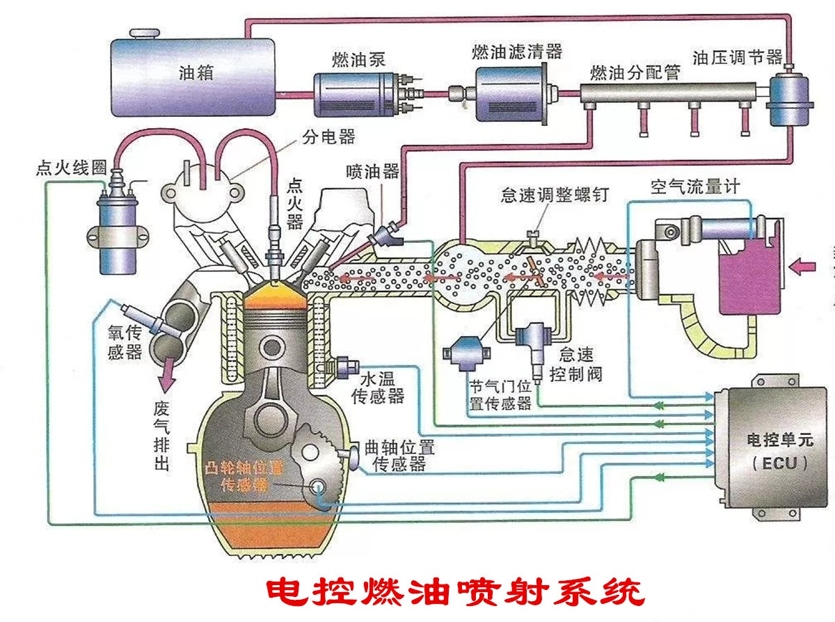
早期的汽油机是化油器式的,化油器安装在进气歧管的最前端,汽油从化油器中喷出,与进气歧管中的空气混合,形成可燃混合气,它的混合路径最长、混合时间最长,后期出现的单点喷射与此相似;后来发展到了多点电喷,汽油从安装在进气门前端的喷油器喷出,与空气同时进入气缸中,在气缸中形成涡流高速流动,形成可燃混合气,燃烧室形状和活塞顶部形状对可燃混合气的形成有很大影响,这也是现在绝大多数汽油机采用的方式;缸内直喷是把喷油器安装在气缸盖上,直接把汽油喷入气缸,与从进气门进入的空气混合,形成可燃混合气,这种方式与柴油机类似,但也有区别。至于可燃混合气的浓度控制,是由发动机控制单元控制喷油器的开启时间决定的,也就是俗称的“喷油脉宽”,一般喷油脉宽越大,可燃混合气浓度越高。不过为了提高汽车的经济性,一般会尽可能的把空燃比控制在理论空燃比附近。

那么所谓的“分层燃烧”“稀薄燃烧”又是怎么回事呢?这是为了提高汽油机的热效率和燃油经济性,而开发出来的一种新技术,只能在缸内直喷发动机上实现。在发动机进气冲程终了、压缩冲程刚刚开始的时候,喷油器先向气缸中喷入少量的汽油,与空气形成空燃比为20 作用的稀薄可燃混合气,然后在压缩行程终了、火花塞即将点火的瞬间,喷油器再向火花塞电极区域喷射少量的汽油,在火花塞电极部分形成较浓的可燃混合气,随后火花塞点火,较浓的可燃混合气起火燃烧,并将火焰传播给周围的稀混合气,共同点燃做功。这样就避免了稀混合气不易点燃的缺陷,又可以减少燃油的喷射,提高了发动机的燃油经济性。不过这种喷射对燃油品质要求较高,有几款在国外已经具有这种功能的发动机,在国内无法实现,只能减掉了。

柴油机的可燃混合气形成与汽油机是截然不同的,它是利用一个高压喷油器,在发动机处于压缩上止点时,把柴油高压、高速的喷入到气缸中,在喷射过程中柴油就开始雾化,然后与被压缩的高温高压空气混合,达到自燃温度就会迅速的燃烧,在随后的整个做功过程中,柴油一直都在持续喷射,发动机在一种类似于“等压加热”的条件下工作。此外,由于柴油粘度大,雾化、蒸发的不会很彻底,事实上是以一个个小油滴的情势存在的,所以在柴油机可燃混合气中,空气与柴油的混合是不均匀的,有些区域的空燃比可能非常高,另一些区域的空燃比可能非常低,总体来看,空气是过量的,空燃比是非常高的,一般都在20以上。在燃烧时,空燃比合适的区域迅速起火燃烧,形成多个火焰中心,然后再把火焰传播到整个燃烧室。

在我们的实际驾驶中,偶尔会遇到可燃混合气过浓或者过稀的故障。一般来说,可燃混合气过稀时,发动机会抖动严重,加速无力,加速顿挫等,这种情况一般是由于燃油滤清器堵塞、燃油泵压力不够、喷油器喷油量过小、进气管漏气等因素导致的。如果可燃混合气过浓的话,发动机会不易启动、游车、油耗增高、冒黑烟等,这种情况一般是由于空气滤清器堵塞、喷油器滴油、系统压力过高等因素导致的。
