OBD是英文On-Board Diagnostics 的缩写,中文翻译为“车载自动诊断系统”。 这个系统将依据发动机的运行状况随时监 控汽车是否尾气超标,一旦超标,会马上发 出警示(图1)。当系统出现故障时,故障指示 灯(MIL)或发动机警告灯亮,同时动力总成 控制模块(PCM)将故障信息存入存储器, 通过一定的程序可以将故障码从PCM中读 出。根据故障码的提示,维修人员能迅速准 确地确定故障的性质和部位。

图1 OBD诊断故障演示图
OBD-Ⅱ与以前所有车载自诊断系统 的不同之处在于有严格的排放针对性,即 能够监测汽车尾气排放。当汽车排放的一氧 化碳(CO)、碳氢化合物(HC)、氮氧化合物 (NOx)或燃油蒸发污染量超过设定的标准, 故障指示灯就会点亮报警。
一、OBD系统概述
1.OBD系统的组成
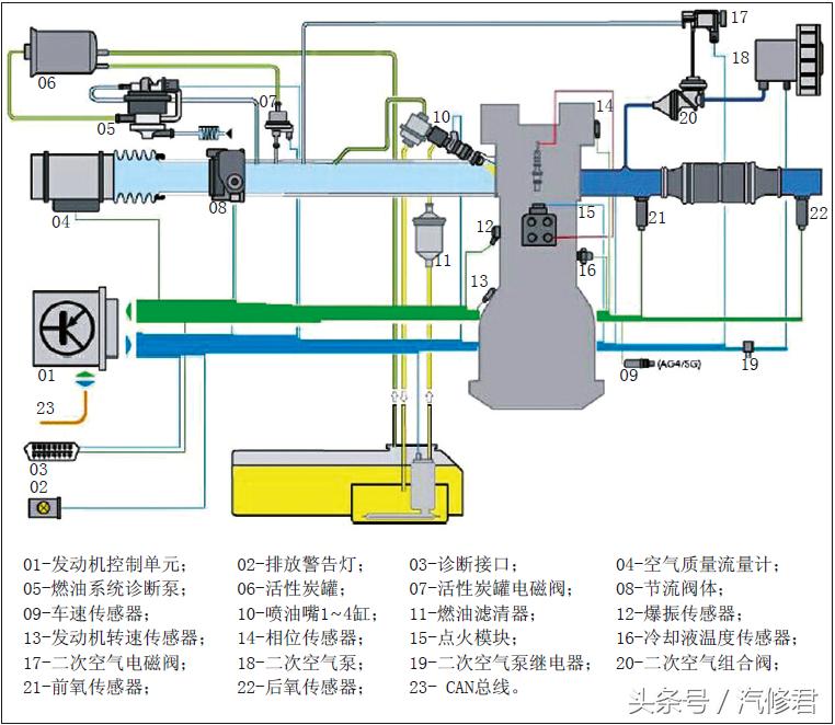
OBD系统十分复杂,该系统在功能上由软件和硬件共同实现。OBD的软件由故障诊断控制策略代码和标定组成,与发动机控制部分一起构成整个发动机控制系统的软件包。OBD的硬件主要由各传感器、ECU、OBD连接器插口、故障指示灯、执行器及线路等与发动机废气控制相关的子系统组成。图2所示为汽油发动机的OBD系统结构示意图。

图2 汽油发动机OBD框图
2.OBD系统的原理
汽车正常运行时,电子控制系统ECU所接收的输入和输出信号会在一定范围内有规律地变化。当出现排放故障或汽车尾气超标时,电子控制系统的电路信号就会出现异常。ECU则判断出现故障并记录故障信息和相关代码,通过故障指示灯发出警告。ECU通过标准数据接口,保证对故障信息的访问和处理。
3.OBD系统主要的诊断测试
(1)零部件测试:任何与排放相关的部件,包括所有能实现探测功能传感器电路的通断态势测试。
(2)系统测试:氧传感器检测、催化转化器检测、失火检测、废气再循环压力检测、二次空气流量检测等。
(3)ECM/PCM测试:内部硬件测试、通信测试、确认和校对。
4.OBD诊断功能
OBD诊断功能如图3所示,下面通过两则故障实例来介绍一下这个系统的故障诊断。

图3 OBD诊断功能
二、故障案例
1.新*萨特帕**OBD灯报警
故障现象:
一辆车型为A423 L7的新 *萨特帕**轿车,发动机号为CE A,行驶里程 5100km,行驶过程中OBD报警,用诊断仪 读取发动机系统故障,故障代码为08567,含 义为:汽缸列1非怠速时系统过稀(间歇式)。
故障诊断与排除:
首先与客户沟通得 知,该车因此故障进站检查过1次,上次 检查时只是把故障码清除掉并建议客户更 换燃油,客户反映清除故障码后的当天下 午故障灯再次亮起。启动发动机并怠速运 转,发现组合仪表上的OBD灯亮起,故障 与客户描述一致。接下来使用车辆诊断仪VAS5051B进入网关安装列表检查故障,发现发动机电子设备存在故障。查看发动机电子设备的故障码及含义,发现存在1个故障码08567,含义为:汽缸列1非怠速时系统过稀(间歇式),如图4所示。

图4 故障码08567
故障码已经将故障范围指向非怠速态势,而此时发动机处于怠速运转态势,控制单元通过氧传感器的反馈得知现在的混合汽处于正常态势,所以将故障码的类型定义为“间歇式”。如果发动机离开怠速工况,在较高的转速下运转时,通过氧传感器的反馈得知混合汽过稀,首先应通过短期燃油修正来增加喷油脉宽。如果修正后混合汽还是过稀,控制单元就启动长期燃油修正,当长期燃油修正值超过控制单元储存的最大范围时,会在控制单元内储存相应的故障码并激活组合仪表上的OBD报警灯,告知驾驶员车辆出现了故障,要到维修站/修理厂检查。接下来选择读取测量值功能查看长期燃油修正值,长期燃油修正值在32显示组,该显示组有两个显示含义,按照由上到下的排列顺序,显示1的含义为怠速时的长期燃油修正值,结果为0.2%;显示2的含义为部分负荷的长期燃油修正值,结果为26.6%,如图5所示,该数值过大。

图5 长期燃油修正值过大
将故障码记录并保存,然后清除故障码,接着查看显示组1的短期燃油修正值,发现短期燃油修正值快速变为26.2%,如图6所示。再查看32组的长期燃油修正值,发现部分负荷时的长期燃油修正值为0,而怠速时的长期燃油修正值变为6.5%,如图7所示。发动机怠速态势短暂运转约2min,显示组1的短期燃油修正值在0左右变化,这说明通过长期燃油修正后,怠速态势下混合汽已恢复正常,在非怠速态势下混合汽过稀。没有清除故障码前部分负荷时的长期燃油修正已达到26.6%。通过长期燃油修正,混合汽仍然过稀。同时也说明控制单元储存的故障码是正确的。

图6 短期燃油修正值变为26.2%

图7 长期燃油修正值变为6.5%
引起混合汽过稀的原因可能是喷油器脏造成喷油量过少,或燃油压力过低,或进气系统存在漏气等。将发动机转速稳定在3000r/min,查看显示组140的燃油压力,结果约为40bar(1bar=105Pa),在快速踩下加速踏板时燃油压力迅速上升。找到相同发动机的车辆,也将动机转速稳定在3000r/min,查看燃油压力也是约40bar,这说明混合汽过稀不是由燃油压力低引起的。查看显示组3的空气流量计数值,结果为2.1g/s,与以往维修该车型发动机时读取到的数据进行比较,数值相差很小,如果存在漏气则空气流量计的数据也会变化,该车空气流量计的数据正常,这说明没有漏气。难道是喷油器脏造成实际喷油量少?对喷油器进行免拆清洗,清洗后发现喷油脉宽减小,怠速态势下为1.02ms,如图8所示。一星期后回访客户,得知没有出现故障。

图8 清洗后喷油脉宽为1.02ms
维修小结:
遇到类似故障时,在没有排除故障前不要清除故障码。如清除故障码,发动机控制单元内储存的长期燃油修正会自动清零,发动机运转时的数据也会恢复到没有出现故障前,例如喷油脉宽恢复到正常态势的喷油脉宽,而出现故障后的喷油脉宽会增加或减少。与混合汽有关的故障码,关注要重点检查短期、长期燃油修正,进气量及喷油脉宽。
2.新捷达OBD灯报警
故障现象:
2010款捷达,车辆行驶 10,000km,仪表内的OBD灯报警。连接 VAS5052进行检测,发动机存储“汽缸1 列混合汽过浓/偶发”故障。
故障诊断与排除:
捷达轿车搭载了 OBD尾气检测的发动机电控系统,在三元 催化转换器的前后,分别装有两个阶跃型氧 传感器,用以分析三元催化的转换效果。
发动机存储的故障含义为,发动机电 控系统的1#(前)氧传感器探测到排气管中 的混合汽过浓,发动机控制单元在一段时间 内调整喷油时间,1#氧传感器再次反馈调 整无效后,发动机存储器内存储了“混合汽 过浓”的故障。读取数据流01-08-33,显 示1#氧传感器的电压为0.7V,变化缓慢,自适应值为-28.1%(图9)。均说明混合汽过浓,而且调整数值也达到了最大限值。

图9 数据流01-08-33
由于该车已行驶了10,000km,首先对 进气系统积炭进行检查,发现只有轻微的积 炭现象。询问车主后得知,此车上次保养已 经进行过进气系统的积炭清洗。通过诊断读 取01-08-04发动机水温信号,为97℃,与发 动机实际温度相符;读取01-08-03发动机 进气压力信号,为366mbar,符合当前转速 下的进气量;读取01-08-03发动机怠速,为 780r/min,负荷信号18.9%,符合正常工作 范围。首先,将燃油压力表串连到供油系统 中,发动机怠速运转时供油压力达到5.7bar, 远远大于2.5bar的标准数值。由于供油压力高,单位时间内的实际喷油量大于发动机控 制单元的规定喷油量,即使控制单元减少喷 油时间,实际喷油量还是没有得到有效的控 制,至此混合汽过浓的原因终于找到。
供油压力高的原因有:①油压调节器 损坏或卡滞,造成压力无法调节;②回油管 路阻塞,造成压力堆积。
本着由简到繁的处理方法,首先打开 电动燃油泵上的回油管。如果供油压力没 有降落,同时管路中只有少量回流燃油,说 明油压调节器损坏,或者油压调节器到燃油 泵的回流管路存在堵塞。如果供油压力达到 规定数值,说明燃油泵内部的回流管路存在 堵塞。打开燃油泵的回流管路,并用容器回 收燃油,启动发动机,供油压力达到标准数 值。拆下燃油泵,发现燃油泵的回流管路明 显存在阻力。更换燃油泵,供油压力正常, 01-08-33 1#氧传感器的工作电压和自适 应值恢复正常。后询问得知,此车曾经因无 法启动,在外地更换过燃油泵。
维修小结:
维修过程中可以读取明确的故障信息,但实际的故障部位却可能不是故障信息直接反映的部件。如果直接根据故障提示更换氧传感器,故障现象还会再次出现。认真分析数据流的数据信息,有效测量相关的信号和参数,才能够准确判断出故障原因。
通过以上两个故障案例我们可以看出,针对OBD系统的故障不要轻易下结论,只有更深刻地了解它的控制原理和自诊断的功能,我们在处理此类故障时才能更得心应手。
三、导致OBD系统故障的因素
综述导致OBD系统故障的因素很多,如燃油品质、保养维护、配件的质量、环境、驾驶工况、车况等。下面将列举几项加以说明。
1.燃油品质的影响
若汽油中锰含量较高,其燃烧后的锰化物将会沉积在点火系统的火花塞、氧传感器及三元催化装置的内表面,造成点火困难、氧传感器失效以及三元催化装置堵塞。若汽油中硫含量较高,燃烧后的硫化物将随尾气排出而产生酸性物质,形成酸雨,影响大气环境。同时硫化物还影响三元催化的活性,影响NOX的排放。若汽油中烯烃含量较高,芳烃以及胶质等含量较高,将在发动机燃烧室、进气门和燃油喷射系统等部位形成沉积物、积炭和胶质,并导致HC超标。
2.维护保养的影响
若车辆没能进行定期保养,就无法确保车辆始终保持在正常的行驶态势,车辆可能会出现油耗增加、加速不良、怠速不稳等问题,致使车辆的尾气排放超标,造成OBD指示灯亮或闪烁。
3.配件质量的影响
在维修更换零部件时,务必使用原装配件,因为配件的质量直接影响到车辆的安全性、经济性以及环保性。如使用非原装火花塞会由于热值电极型号的不同而出现发动机点火和燃烧不正常,从而影响发动机的动力性、经济性和排放性。